Table des matières
Hyperviseur Issoire
cet hyperviseur, membre du cluster DMZ, contient les conteneurs LXC suivants :
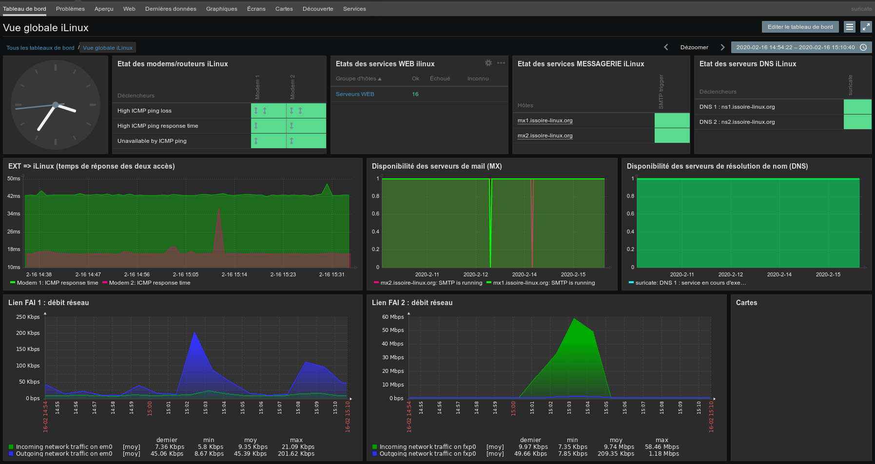
ns1 : le serveur DNS externe n°1
TODO : Installation et paramétrage de la solution libre BIND9
rmx1 : le serveur relais MX, relais mail externe
Nous avons choisi la solution de relais de messagerie "Proxmox Mail Gateway"(PMG).
Le documentation complète de cette solution libre se trouve ici : Manuel Proxmox Mail Gateway.
Le conteneur qui héberge la solution est un modèle (template) de conteneur.
Nous le créons après avoir télécharger le modèle fourni par Proxmox.
Une fois le conteneur créé il faut paramétrer correctement la solution en ce rendant sur l'URL de gestion : https://node1.example.com:8006/
Architecture retenue :
TODO : Paramétrage de la solution chez iLinux
Mise en place de la haute disponibilité, cluster de relais de messagerie :
Comment fonctionne le moteur de filtrage des courriels chez iLinux ?
… mais ce n'est pas tout!
Nous faisons également un double filtrage sur la partie LAN de notre infrastructure, avec la solution "rspamd".
TODO : Paramétrage du relais, cluster, SPK, DKIM




